趨勢觀測
轉型顧問服務
輔導實績
DX方案庫
活動資訊
跨境整合、智慧行銷、客製化模組,會員體驗全面 Level Up!
獨立驗證與確認(IV&V)服務
數位減碳雲(Digital Sustainability Cloud,DSC)
AR展示互動方案
多載體互動體驗方案
裸視沉浸式多人互動方案
會議助手:你的AI紀錄
AI快研究
跨域資料治理與應用整合解決方案
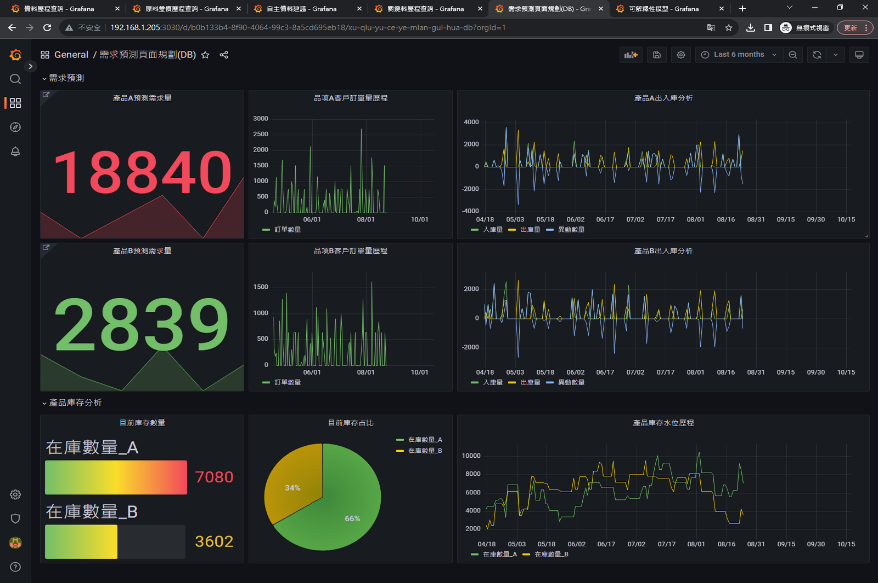
AI動態供應鏈需求預測引擎
模組化AI自適應診斷系統
體適能檢測及運動推薦系統
最新資訊
點擊按鈕即表示您同意我們的